¿Por qué SPOT es la pieza que falta en tu Monitoreo SAP®?
Mientras otros solo ven datos, nosotros te damos respuestas. SPOT Observability for SAP® nace para eliminar los puntos ciegos que las herramientas estándar no alcanzan a cubrir.
SPOT: SAP® Performance Observability Tool
SPOT no es solo un acrónimo; es la declaración de principios de una herramienta diseñada para la gobernanza técnica de entornos complejos.
SAP®
Diseñado por y para especialistas en el ecosistema SAP, conociendo sus interioridades y desafíos únicos.
Performance
Porque el rendimiento no es negociable. Nos enfocamos en la salud crítica que garantiza la continuidad de tu negocio.
Observability
Vamos más allá del Monitoreo SAP tradicional. Buscamos el «por qué» de las cosas mediante datos profundos y analítica avanzada.
Tool
Una herramienta robusta, ágil y de rápido despliegue, pensada para facilitar el día a día de los equipos técnicos.
Diferenciadores clave
La solución actúa como un cerebro centralizado que procesa la salud de su entorno mediante tres capas de inteligencia:
De la Reactividad a la Predicción
- El problema: La mayoría de las herramientas te avisan cuando algo ya se ha roto.
- La solución SPOT: Gracias a nuestros Jobs de Machine Learning, detectamos anomalías y patrones de tendencia. No solo solucionas degradaciones; las evitas antes de que afecten al usuario final.
Despliegue en Tiempo Récord
- El problema: Desplegar soluciones de monitorización suele requerir meses de consultoría y desarrollos a medida.
- La solución SPOT: Es un producto diseñado para un rápido despliegue y bajo impacto. Sin modificaciones en tu código SAP, sin parametrizaciones eternas. Conectas y empiezas a ver datos.
Información no solo para Expertos
- El problema: Los logs de SAP son difíciles de interpretar para roles no técnicos.
- La solución SPOT: Dashboards intuitivos consumibles por administradores, desarrolladores y áreas de calidad. Con nuestra «Ayuda Rápida», cualquier rol sabe qué acción proactiva tomar.
Ventajas de SPOT Observability for SAP ®
Pese a que tanto SAP Solution Manager ® como SAP Cloud ALM® son herramientas que incluyen la recolección de datos de monitorización, no están pensadas para efectuar una observabilidad ágil (ni en su fase de representación, ni en su fase de análisis).
Utilizando SPOT Observability for SAP® es posible:
Ver la información de las variables “overtime”
Realizar un despliegue ágil y rápido
Visualizar varias instancias de SAP ® a la vez
Guardar un histórico largo (años incluso)
Visualizar varias fuentes de información diferentes (métricas externas, de sondas,etc…)
Visualizar conjuntamente con Info que viene de otros orígenes no SAP ®
Aplicar Jobs de machine learning
Construir indicadores ad-hoc
Disponer de costes previsibles
SPOT transforma la recolección de datos en inteligencia operativa
Si bien SAP Solution Manager® y SAP Cloud ALM® son los estándares para la gestión del ciclo de vida, no fueron diseñados para ofrecer una observabilidad ágil y proactiva. SPOT llega donde las herramientas nativas se detienen, transformando la recolección de datos en inteligencia operativa.
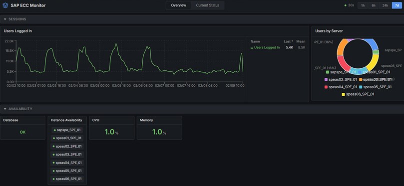
Visibilidad Unificada: Visualiza varias instancias de SAP a la vez en un solo panel.
Contexto Híbrido: Integra información de orígenes No-SAP para ver cómo la infraestructura externa afecta a tu aplicación.
Costes Sin Sorpresas: Un modelo de costes previsibles frente a la incertidumbre de los modelos por consumo de otras plataformas Cloud.
Nuestra comunidad a la vanguardia
Instituciones de referencia confían en SPOT Observability para garantizar la continuidad de sus servicios críticos. Descubre cómo estamos transformando la gestión de infraestructuras complejas:
Deja el monitoreo de SAP® tradicional y da el salto a la SAP® Observability.
Descubre en 15 minutos cómo SPOT, la solución avanzada de SAP® Observability, permite predecir fallos y ahorrar horas de trabajo manual en tu monitoreo de SAP® diario.
Contacto
Déjanos tus datos y un especialista técnico se pondrá en contacto contigo en menos de 24 horas.
